链路追踪#

链路追踪(Traces)提供了应用程序发出请求时发生情况的全景图,一条链路可以被认为是一个由多个跨度(Span)组成的有向无环图(DAG 图)。openYuanrong 的 Traces 功能基于 Opentelemetry 实现。

基本概念#

Span 可以理解为一次方法调用,一个程序块的调用,或者一次 RPC/数据库访问。只要是一个具有完整时间周期的程序访问,都可以被认为是一个 Span。

  • Span Tag:一组键值对构成的 Span 标签集合。键值对中,键必须为字符串,值可以是字符串,布尔,或者数字类型。

  • Span Log:一组 Span 的日志集合。 每次 log 操作包含一个键值对,以及一个时间戳。 键值对中,键必须为 string,值可以是任意类型。 但是需要注意,不是所有的支持 OpenTracing 的 Tracer 都需要支持所有的值类型。

  • SpanContext:Span 上下文对象。

    • 任何一个 OpenTracing 的实现,都需要将当前调用链的状态(例如:trace 和 span 的 id),依赖一个独特的 Span 去跨进程边界传输。

    • Baggage Items,Trace 的随行数据,是一个键值对集合,它存在于 trace 中,也需要跨进程边界传输。

  • References(Span 间关系):相关的零个或者多个 Span(Span 间通过 SpanContext 建立这种关系)。

Traces 与 Span 的时间轴关系如下:

––|–––––––|–––––––|–––––––|–––––––|–––––––|–––––––|–––––––|–> time

 [Span A···················································]
           [Span B··············································]
              [Span D··········································]
              [Span C········································]
                    [Span E·······]

​             [Span F··]

​                  [Span G··]

​              [Span H··]

启用 Trace#

启用 Trace 需要在部署 openYuanrong 时配置以下参数:

  • enable_trace: Trace 开启开关。

  • runtime_trace_config: Trace 数据导出器配置,当前支持 OtlpGrpcExporter 和 LogfileExporter 两种导出器。

OtlpGrpcExporter 导出器#

OtlpGrpcExporter 导出器通过 gRPC 协议,使用 protobuf 序列化格式,按照 OTLP 规范导出数据。使用 OtlpGrpcExporter 导出数据建议提前部署好数据接收及处理后端(otel-collector\jaeger\grafana 等),grafana 部署可参考 Opentelemetry官方样例

OtlpGrpcExporter 导出器的初始化参数如下:

初始化参数

说明

约束

enable

是否启用 OtlpGrpcExporter 导出器

必填

endpoint

接收后端地址,格式为 ip:port

必填

LogfileExporter 导出器#

LogfileExporter 导出器将数据导出到 log 文件中,其初始化参数如下:

初始化参数

说明

约束

enable

是否启用 LogfileExporter 导出器

必填

配置示例#

主机集群上启用 Trace#

配置参考命令如下:

yr start --master --enable_trace true --runtime_trace_config "{\"otlpGrpcExporter\":{\"enable\":true,\"endpoint\":\"192.168.1.2:4317\"},\"logFileExporter\":{\"enable\":true}}"

示例启用了 OtlpGrpcExporter 和 LogFileExporter 导出器,Trace 数据将导出到地址为 192.168.1.2:4317 的后端服务和日志文件中。

在 K8s 集群上启用 Trace#

修改 helm 包中的 values.yaml 配置文件。

observer:
  trace:
    enable: true
    runtimeTraceConfig: "{\"otlpGrpcExporter\":{\"enable\":false,\"endpoint\":\"192.168.1.2:4317\"},\"logFileExporter\":{\"enable\":true}}"

示例启用 LogFileExporter 导出器,Trace 数据将导出到日志文件中。

查看 Trace 数据#

查看 OtlpGrpcExporter 导出器的数据#

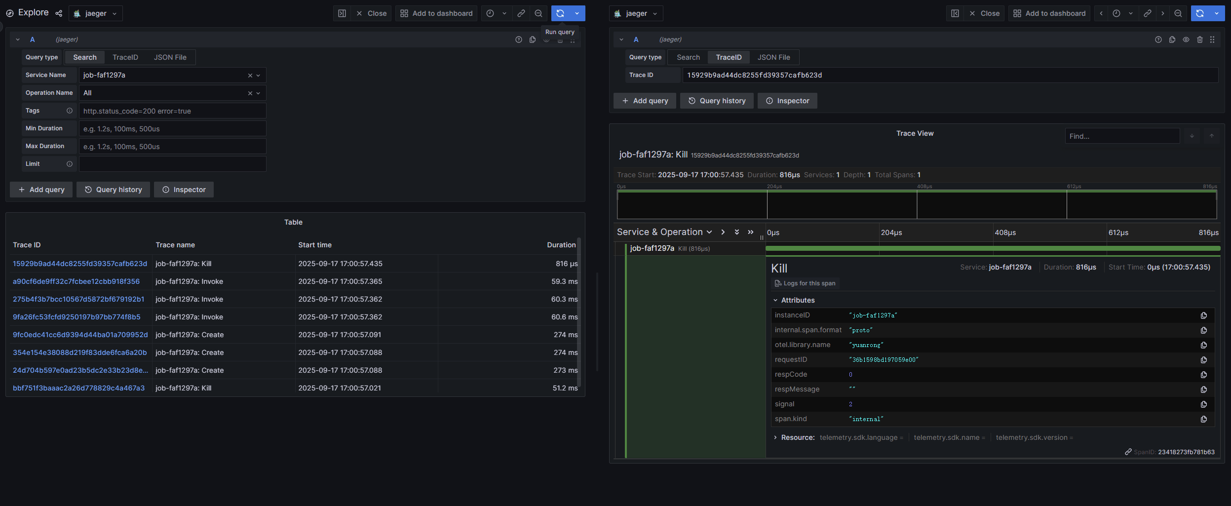
以 Trace 数据导出到 grafana 后端为例。

  1. 登录 grafana 后端。地址为:机器 IP:3000 。

  2. 点击左侧边栏的 Explore 页签。

  3. 在 Service Name 下拉框中选择目标函数实例,点击右上角的 Run query 按钮即可查询函数实例相关 Trace 数据。

查看 LogFileExporter 导出器的数据#

部署方式

日志路径

主机部署

1. job-xxx-driver.log 文件
2. /tmp/yr_sessions/latest/log 目录

K8s 部署

1. job-xxx-driver.log 文件
2. frontend pod、function scheduler pod 及调度函数实例的 agent pod /home/snuser/log 目录下的 runtime 日志

在日志文件中搜索关键字 trace info 即可查找导出的 trace 数据。

Note

提前设置以下环境变量,job-xxx-driver.log 文件中才有导出的 trace 数据。

export ENABLE_TRACE=true
export RUNTIME_TRACE_CONFIG="{\"otlpGrpcExporter\":{\"enable\":true,\"endpoint\":\"192.168.1.2:4317\"},\"logFileExporter\":{\"enable\":true}}"

Trace 数据示例#

以配置 OtlpGrpcExporter 导出器对接 grafana 为例,无需额外增加代码,openYuanrong 将导出关键流程调用链,执行如下无状态函数。


import yr
yr.init()


@yr.invoke
def add(n):
    return n+1


results = [add.invoke(i) for i in range(3)]
print([yr.get(i) for i in results])

yr.finalize()

上报到 grafana 的 Trace 数据如下图: